Content Engagement Analytics

Use real-time insights, automated reporting, and advanced engagement tracking to improve content strategy, viewer experience, and drive business growth.

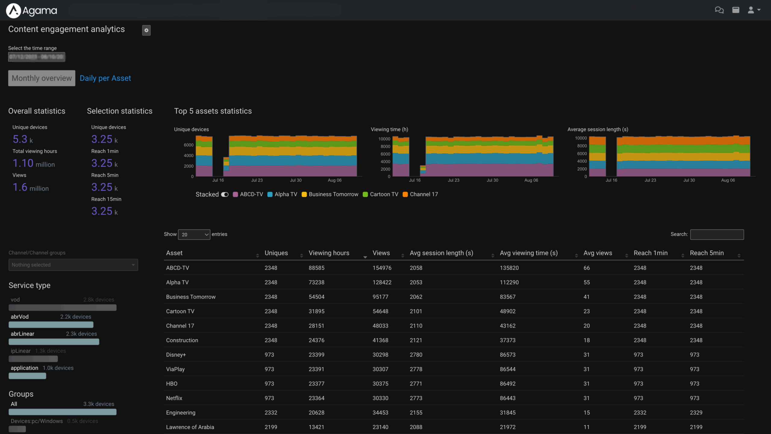
Instant engagement insights

Get real-time insights into how viewers engage with live, VOD, SVOD, catch-up, and nPVR content.

Engagement KPIs are continuously updated in dashboards and UIs, giving teams instant access to actionable data and reports, allowing for quick content optimization.

Track any service on any device

Using the Agama plugins and SDKs, track what services are used across different apps and devices with a minimum of hassle.

Integration is quick and easy with our ready-made plugins for all popular platforms and virtually any end-device can be integrated.

Some plugin partners to Agama are Android, Android TV, Chromecast, Fire tv, HTML5, ios, LG, Linux, Apple TV +, RDK, Tizen, WebOs

Usage insights for third party apps

Understand how Netflix, Disney+, Prime Video, and other third-party apps are used in your video platform.

The Agama Content Engagement Analytics solution supports a broad set of key industry metrics, like content reach, viewing times, and unique viewers – for both direct and companion app consumption.

Integrate into your workflows

With automated reporting, dashboards or data integration into external analytics, Agama Content Engagement analytics can integrate into your preferred workflow.

All observability data can be consumed through customizable interfaces or exported in standard formats such as JSON or CSV, giving teams the freedom to build their own workflows.

“I can make a business case for this, easy.”​

Hans Broekhuis , Content manager at Delta Fiber
logo_delta_fiber

Learn more or want to book a demo?

Get in touch with our team to discover how Agama can help you improve your video delivery services.
SPANISH